Explore Intelligent AI Solutions that Power The New CX
Five9 Genius AI Powers Agentic CX That Works
Five9 Genius AI enables AI and human agents to work in sync—automating the routine, guiding decisions, and elevating every interaction. The result? CX that’s faster, smarter, and feels more connected.
Personalized Self-Service That Feels Less Like a Bot
Five9 AI Agents blend generative and conversational AI to create natural, human-like interactions. Automate with flexibility, guide with precision, and launch quickly—no heavy coding or services required.
AI Knowledge
Uses LLMs with RAG technology to unify enterprise knowledge, providing contextual, knowledge-based answers. Empower live and virtual agents to deliver faster resolutions with quick access to precise responses.
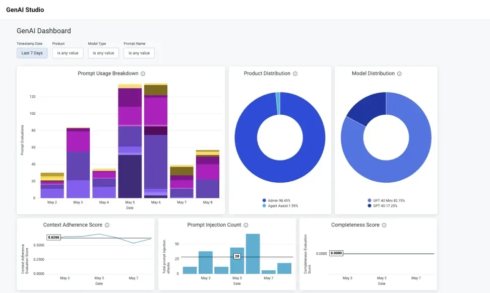
Stay in Control with Enterprise-Ready AI
Maintain control over your AI—set guardrails, manage autonomy, and track performance and security metrics for trusted experiences.
Use real-time data collected from your customers to provide actionable insights for your agents and business.


Agent Empowerment
Empower your agents so they can focus on delivering a more human experience.

Business
Agility
Manage your agents with empathy while delivering impact to the business.


